疲勞試驗
一、疲勞失效特點
在交變載荷作用下正常運轉的機器零件突然斷裂稱為疲勞。

統計表明,失效的機器零件約80%毀于疲勞。疲勞損壞具有以下特點:
① 導致疲勞破壞的應力水平低,疲勞極限低于抗拉強度,甚至低于屈服強度,并且須經過多次應力循環,一般需經歷數千次以至數百萬次后才失效。
② 疲勞斷裂后,不顯示宏觀塑性變形,典型的疲勞斷口上一般可觀察到三個部分,如圖1 所示的疲勞源、疲勞裂紋擴展區和靜斷區。擴展區一般呈致密的瓷狀、有時可看到平行裂紋前沿的海灘狀線條,靜斷區是裂紋發展到一定深度后,剩下的面積在一次或很少幾次循環中斷開,形成粗糙的斷面,呈纖維或結晶狀。

▲圖1 典型疲勞斷口的分區
③ 疲勞破壞對缺陷具有很大的敏感性,疲勞裂紋起源于零件高度應力集中的部分或表面缺陷處,如表面裂紋、軟點、夾雜、突變的轉角及刀痕等。用應力-時間(σ-t)的變化曲線來描述零件或試樣所承受的循環載荷特點,如圖2所示 。

▲圖2 應力循環參數
圖中的 T 為循環周期;σmax 為循環應力最大值;σmin 為循環應力最小值;σa 為應力半幅,σm為平均應力。
σa =(σmax -σmin )/2=Δσ/2
σm=(σmax +σmin )/2
另外定義r=σmin /σmax ,為對稱系數。如是對稱循環,則 r=-1;如是脈動循環,則 r=0 。
二、疲勞性能指標
最常用的表明零件或材料疲勞抗力的方法是疲勞曲線,即應力σ與斷裂前的循環周次N(疲勞壽命)之間的關系曲線,通常用σ-lgN表示,如圖3所示。

▲圖3 疲勞曲線
2.1 疲勞極限與過載持久值線
疲勞曲線表明,應力水平σ高時,疲勞壽命N短;σ低時,疲勞壽命N長。當應力低到某一定值時,雖經歷次數很多的應力循環周次,也不再發生疲勞斷裂,如圖3 中曲線 a 這樣的應力稱為疲勞極限,用 σ-1 表示,注腳-1表示對稱循環,如不是對稱循環則以對稱系數 r 的實際數值為注腳,即 σr。應力循環經過10E7不發生斷裂,即可認為不再斷裂,故10E7為一般疲勞極限的基數。對高強度鋼、銅、鋁等金屬材料,腐蝕介質下以及大截面試件,無明顯的疲勞極限,這時規定經歷5×10E6、10E7或10E8次循環而不斷的最高應力為條件疲勞極限,如圖3曲線 b 。疲勞極限是對要求無限壽命的機件進行疲勞設計的重要依據。最常做的疲勞試驗是平面彎曲、旋轉彎曲和軸向拉壓加載的疲勞試驗。如未注明,則疲勞極限數據是在對稱循環、旋轉彎曲加載條件下得到的。
材料的疲勞極限 σ-1 與抗拉強度 σb 之間有較好的相關性,可用σb近似估算 。
碳鋼和合金鋼的對稱彎曲疲勞極限一般可按下面的近似公式計算:
σ-1=a+bσb
對σb<1400MPa的碳鋼和合金鋼,推薦使用如下關系式:
σ-1=38+0.43σb(MPa)
有一些更精確的經驗公式:
正火和退火碳鋼:σ-1=8.4+0.454σb(MPa)
淬火+回火碳鋼:σ-1=-0.24+0.515σb(MPa)
淬火+回火合金結構鋼:σ-1=94+0.383σb(MPa)
σ-1與σb的關系也可以寫成如下關系式:
σ-1=cσb
c 稱為疲勞比。常用金屬材料的疲勞比如下:


▲圖4 p-σ-N曲線示例
2.3 疲勞缺口系數Kf
機器零件大都具有截面變化,例如鍵槽、油孔、軸肩及螺紋等,會產生應力集中,使疲勞極限降低。為表明應力集中對疲勞極限影響程度,定義Kf為疲勞缺口系數,亦稱“有效應力集中系數”。
Kf=σ-1/σ-1n
式中 σ-1是光滑試樣疲勞極限;σ-1n是缺口試樣疲勞極限。 Kf、σ-1n當然與具體的缺口形狀,如缺口深度、缺口根部圓角半徑等參數有關,由于缺口形狀變化復雜,為避免大量實驗工作,工程上常采用一些計算公式計算 Kf 。
現在常用的計算公式有:
Neuber公式:

Peterson公式:

式中Kt為理論應力集中系數,ρ為缺口根部曲率半徑,在接近疲勞極限的長壽命 區,ρ′ 和α為材料常數,取決于材料的強度和塑性,√ ρ′ 值可由圖5查出。α值依Peterson的資料。對回火鋼為0.0635;對正火鋼為0.254;對鋁合金為0.635。

鄭州機械研究所 趙少汴 等人得出的 Kf 計算公式與多鋼種、寬范圍是試驗結果符合良好:

式中的Q為相對應力梯度(1/mm),對于常見幾何形狀的零件,可食用表1中的公式計算,b、A是與熱處理狀態有關的常數,常用結構鋼正火態A為0.423,b為0.279;熱軋態A為0.336,b為0.152 。
▼表1 某些常見應力集中情況的相對應力梯度Q值







大多數零件都是在變幅載荷下工作。變幅載荷下的疲勞破壞,是不同頻率、不同幅值的載荷所造成的損傷積累的結果。每一循環所造成的損傷可以認為是在此載荷下循環壽命N的倒數1/N,這種損傷是可以積累的。n次橫幅載荷循環所造成的損傷等于其循環比之和,即D=
, l 為變幅載荷的應力水平級數,ni為第i級載荷的循環次數,Ni 為第i級載荷下的疲勞壽命。當D達到臨界值Dc時,發生疲勞破壞。
現在工程上有很多種估算變幅疲勞積累損傷的方法,通用的估算法則是Miner法,即:![]()
精確的研究表明,Dc值并不等于1,通過一些實際零件變蝠循環疲勞破壞統計,得到不等于1的更為符合實際的Dc值 α時,則稱為修正的Miner法則,有的文獻推薦,α值取為0.7其壽命估算結果比Miner法則更安全,壽命估算精度比Miner法則有所提高。
2.6 低周疲勞
橋梁、容器、船艦、車輛、飛機等等的機件在工作過程中,處正常的地應力幅的應力循環外,還常常受到較大應力幅的循環。這樣的應力幅往往接近或超過材料的屈服強度,使構件某些局部甚至整體產生較大的反復塑性變形。這種由于反復循環變形造成的疲勞破壞使其壽命比通常應力較低的疲勞壽命短,循環次數約為10E2~10E6(100~100000),稱為低周疲勞。
在討論低周疲勞時,首先要提到循環載荷作用下,材料的應力與應變的關系,及循環應力應變曲線。金屬在彈性范圍加載,其應力應變是可逆的;當加載超過彈性范圍時,應變滯后于應力,形成應變滯后回線。在循環加載初期,應力應變回線并不封閉,他的形狀隨循環次數而變,只有經過一定周次循環后,才形成封閉的穩定的滯后回線。將應變幅控制在不同的水平上,可以得到一系列大小不同的滯后回線,將其頂點連接起來,則可得到材料的循環應力應變全曲線。循環應力應變曲線,是不同應變域或應力幅情況下滯后回線頂點的軌跡,如圖9所示 。

▲圖9 循環應力應變曲線
循環應力應變曲線可以高于或低于單調加載的應力應變曲線。高于單調加載的應力應變曲線稱為循環硬化,反之稱為循環軟化。
循環應力應變曲線也可由如下形式的公式表示,即:

式中σ——正應力(MPa)
εp——塑性應變
K′——循環強度系數(MPa)
n′——循環應變強化指數,在0.10~0.20之間。
ε ——正應變,總應變;
E ——彈性模量
在低周疲勞試驗中,通常把應變選為控制變量,建立應變范圍Δεt和循環斷裂周次Nf 之間的曲線,叫做“應變-壽命” 曲線。 考慮到一個循環中包括載荷的2次反向,故低周疲勞中常把總壽命紀委2Nf, 2Nf即反向數。典型的應變幅Δεt/2與循環斷裂反向次數 2Nf 曲線繪成雙對數形式如圖10所示 。

▲圖10 低周疲勞應變幅-壽命曲線
應變幅Δεt可分為彈性部分Δεe 和塑性部分Δεp ,整個曲線又可分為Δεe/2-2Nf 和Δεp/2-2Nf 兩條曲線,其數學表達式為:

工程上常假定對所有材料Δεe -N和 Δεp -N 曲線的斜率都是共同的,得出所謂“通用斜率方程”為:

式中 D——斷裂伸長率,可用靜拉伸正斷裂伸長率 εf 表示。
這樣就可根據靜拉伸性能和循環應變計算低周疲勞斷裂壽命。
低周疲勞試驗,要求能夠有充分可調整的頻率范圍,可變化的加載波形,精確的應變、應力或行程控制和測量系統,以及復雜的程序控制加記錄和數據處理系統。近代發展起來的電液伺服疲勞試驗機可以滿足這些要求,是低周疲勞的試驗工作得到很大推進。
表3 是某些鋼鐵材料的單調與循環應變特性。
表3 某些鋼鐵材料的單調與循環應變特性

三、常用結構鋼及球墨鑄鐵熱處理后的疲勞性能
3.1 強度和沖擊韌性對疲勞極限的影響
材料的疲勞極限與材料的抗拉強度有密切關系,隨抗拉強度σb的升高而升高,圖11 是低碳鋼、低碳中合金鋼不同處理狀態彎曲疲勞極限 σ-1 與抗拉強度 σb 的關系,對于光滑試樣,大約有如下的關系:
σ-1 =(0.37~0.52)σb (MPa)
不同的回火溫度,最終影響的是鋼的抗拉強度,所以不同回火溫度最終也影響的是鋼的疲勞極限,圖12 所示為45鋼疲勞極限與回火溫度的關系。

▲圖11 彎曲疲勞極限與抗拉強度的關系

▲圖12 45鋼疲勞極限與回火溫度的關系
對于球墨鑄鐵而言,珠光體含量影響抗拉強度,從而表現為珠光體含量對疲勞極限的影響。圖13 所示為稀土鎂珠光體球鐵珠光體含量與疲勞極限的關系。

▲圖13 稀土鎂球鐵珠珠光體含量與疲勞極限的關系
3.2 熱處理對疲勞極限的影響
復合組織(以高強度馬氏體為基,帶有一定形狀、數量分布的殘留奧氏體、鐵素體、貝氏體等第二相)是鋼材強化的新途徑, 圖14 所示為5CrNiMo鋼不同馬氏體、下貝氏體比值的復合組織的疲勞曲線。

等溫淬火與淬火+回火比較,在相同硬度(也可以認為是在相同的靜拉伸強度)下,有較高的疲勞強度,圖 15 所示為30CrMnSi鋼兩種處理方法的比較。

▲圖15 30CrMnSi鋼等溫淬火與淬火+回火疲勞極限比較
4.3 強度和韌性對過載持久值的影響
疲勞極限主要取決于材料強度,而過載持久值部分則與材料的強度和韌性有密切關系,如圖16 所示 。

▲圖16 強度和韌性對過載持久值的影響
4.4 表面熱處理和形變熱處理能明顯提高零件疲勞強度
常用的表面熱處理有滲碳、滲氮、碳氮共滲、感應淬火、噴丸、滾壓記憶這些工藝的復合處理。圖17~圖21所示,為各種表面強化工藝對疲勞強度的影響效果。





對于一些承受沖擊載荷的零件(如鑿巖機活塞、鍛錘錘桿、鍛模、火車車輪、鋼軌頭部等零件)習慣上認為可以一次沖擊所得沖擊韌度來表明這類零件沖擊載荷的抗力,但是一次沖擊是大能量一次沖斷的過程,而上述承受沖擊載荷的零件是小能量多次沖斷的過程,兩者破斷過程不同,因而具有不同的性質。
小能量多次沖擊試驗,一般是用一定長度和直徑的圓柱試樣,經三點或四點沖擊彎曲加載或拉伸沖擊加載,用沖擊能量A和相應的破斷周次N繪成A-N曲線來表示抗多次沖擊加載的能力。多次沖擊彎曲試驗見圖22 。所得典型彎曲A-N曲線見圖23。

▲圖22 多次沖擊彎曲試驗

可以看出,35鋼200℃回火時強度高、塑性低,500℃回火時強度低塑性高,兩條 A-N 曲線有一個交點。交點以左,塑性高的多次沖擊抗力高,交點以右,強度高的多次沖擊抗力高。由此表明交點左右,決定多次沖擊抗力的主導因素發生了轉移。對大量強、塑性配合不同的材料進行試驗,表明交點位置僅僅在大約幾百次到幾萬次之間變化。即使此時,試樣單位體積所承受的沖擊能量也是遠遠超過上述承受沖擊零件單位體積所承受的沖擊能量,因而,對承受沖擊載荷的零件,主要是應該要求較高的強度,而不是較大的沖擊韌度。用這樣的觀點來改進錘桿、鑿巖機活塞、釬尾、釬桿的材料和工藝,使零件壽命得到了成倍和甚至幾倍的提高。


▲圖25 合金結構鋼在同強度條件下,一次沖擊韌度與多次破壞次數N的關系
1-40鋼 2-40MnB 3-40CrNiMoA






六、疲勞試驗技術
6.1 疲勞曲線和疲勞極限的測定
GB/T3075-xxxx《金屬軸向疲勞試驗方法》和GB/T4337-xxxx《金屬旋轉彎曲疲勞試驗方法》是常用的疲勞曲線和疲勞極限測定方法。GM/T4337-xxxx旋轉彎曲疲勞試驗可以是懸臂式加載,也可以是試樣兩端均有支承的四點加載,四點加載是試樣試樣受載情況見圖28,圖中還示意表示出試樣沿斷面說受彎矩M和彎曲應力σ 。

▲圖28 圓柱試樣四點彎曲加載
推薦的試樣形狀尺寸見圖29,其直徑 d 為6、7.5、9.5 公差 ±0.05 ,加持端之間距離L為40 。

▲圖29 標準圓柱試樣尺寸

實物圖樣
標準推薦測定疲勞極限采用升降法,其步驟是去試樣13-16根,根據已有的資料,對疲勞極限做一粗略估計,應力增量Δσ一般選為預計疲勞極限的3%~5%,試驗一般在3~5級應力水平下進行。第一根試樣的應力水平略高于預計疲勞極限,如果在達到規定疲勞極限循環次數(如10E7)不斷時,則下一根試樣升高Δσ進行;反之,則降低Δσ進行,這樣直至全完部完成試驗。圖30所示,為升降法測疲勞極限,有16個點組成。

▲圖30 升降法測疲勞極限
處理數據時,在第一對出現相反的結果以前的數據均舍去。圖中點3和點4是第一對出現的相反的結果,因此,點1和點2舍去。兒第一次出現相反結果的點3和點4的平均應力值(σ2+σ3)/2,就是單點試驗法給出的疲勞極限值。如此把所有臨近出現相反結果的數據點均配成對子,即7和8 , 10和11, 12和13 ,15和16 ,最后,對于不能直接配對的9和和14也湊成一對,總共有7個對子,這7個對子求得的7個疲勞極限的平均值,即可作為疲勞極限的精確值σ-1。

還可以寫成普遍式:

這樣求得的疲勞極限存活率為50% 。如果需要可對試驗結果用數理統計方法進行數據處理,求出任一存活率下的疲勞極限。
疲勞曲線的測定,標準規定至少取4~5級應力水平,用升降法測得疲勞極限做σ-N曲線的地應力水平點,其它3~4級較高應水平的試驗側采用成組法,每組試樣數量取決于試驗數據分散度和所要求的的置信度,通常,一族需5根左右,以最大應力或最大應力的對數為縱坐標,以疲勞壽命的對數為橫坐標,將試驗數據一
一標在單對數或雙對數坐標上,用直線進行最佳擬合,即呈旋轉彎曲試驗曲線(σ-N曲線)見圖31 。

▲圖31 40Cr鋼旋轉彎曲疲勞試驗曲線
6.2 疲勞門檻值ΔKth 和裂紋擴展速率da/dN的測定
GB/T6398-xxxx《金屬材料疲勞裂紋擴展速率測定方法》規定,測定疲勞門檻值 ΔKth 可用三點彎曲,緊湊拉伸或中心裂紋試樣,形狀尺寸與平面應變斷裂韌度 KlC 試樣相同 。試樣線預制裂紋,與 KlC 試樣預制裂紋相同,預制裂紋最大載荷Fmax 不能大于測定 ΔKth 初始的Fmax 。現在國內常用電磁震蕩式高頻疲勞試驗機或電液伺服疲勞試驗機,常用降載法測定 ΔKth 。即先在較高的 ΔF 下循環,裂紋有明顯的增長,則降低 ΔF 值,da/dN 也形影減慢;這樣一級一級地降載da/dN也逐步減慢,知道裂紋停止的最大ΔK,即為 ΔKth 。定義循環10E6周次,裂紋擴展小于0.1mm,即da/dN<10E-7mm時的 ΔK為 ΔKth 。為了避免上一級對下一級 ΔK 裂紋擴展產生所產生的過載停滯作用和殘留應力作用,一方面兩級ΔK之差不要太大(不大于10%);另一方面,在每一級ΔK時,要經過一定長度的裂紋擴展量Δa,再進行da/dN測定,規定Δa要大于上一級區寬度 ry 的4~6倍,ry =a(Kmax/σ0.2)2,對平面應力a=1/2π ;對平面應變a=1/6π 。
裂紋長度測量常用方法有顯微鏡法,交直流電位法等一些試驗機附有自動分析處理數據的軟件。
可用同一試樣,測其 ΔKth 后接著測量da/dN,在裂紋擴展過程中,隔一段時間,測量一次裂紋擴展量da并記錄相應循環周次N,得出長度a與循環周次N的記錄曲線,見圖32 。

▲圖31 裂紋擴展量與相應循環周次記錄
試驗完畢后,依載荷即相應裂紋長度計算應力強度因子范圍 ΔK 。并用割線法、圖解微分法或遞增多項法計算相應的da/dN,標準中附有7點遞增多項處理數據的程序。
6.3 低周疲勞試驗
低周疲勞試驗的任務主要是測的材料的如圖33 所示的 εt-Nf 曲線以及組成這條曲線的 εp-Nf 和 εe-Nf 曲線。通常用圓棒形試樣,軸向加載,在電液伺服疲勞試驗機上進行。試驗時,根據要求圓棒-時間波形、應變振幅和加載頻率。低周疲勞試驗一般選用三角波,以使循環過程中應變速率恒定,加載頻率通常隨應變振幅減小而提高,這樣可使長壽命和短壽命試驗的試樣應變速率答題相同。低周疲勞試驗循環頻率低,一般在0.1-1Hz范圍。對大多數金屬材料,應變振幅選在±2.0%和±0.2%之間,就可得到一條較好的低周疲勞曲線,約需10~15根試樣。
試驗規程中,要測量記錄如下數據:
1,循環應力應變滯環。低周疲勞試驗中將出現應力-應變滯環,見圖32 。

▲圖32 應力-應變滯環
從應力應變滯環中可以觀察到:
1)測量在循環受載調價下是循環硬化還是循環軟化。
2)依滯環面積和形狀,計算每一循環中彈性應變大小和塑性應變大小以及其在總應變中所占的比例。
3)在實驗后期,可以從滯環形狀變化看出裂紋是否出現,裂紋出現時,應力幅將下降。所以在實驗開始階段,滯環連續記錄,中間階段可隔一定循環記錄一次。因低周疲勞變形速率不高,可用一般X-Y記錄儀記錄滯環。
2,應力循環次數變化曲線
記錄以來變化曲線,可知材料以來循環硬化還是軟化,到飾演后期,可預知裂紋出現情況。裂紋出現時,加載過程中應力將下降,卸載過程中,裂紋閉合時,卸載曲線將發生突然轉折,稱為“拐點”。可用帶記條帶記錄儀記錄下來。
3,應變速率
試驗中用條帶記錄儀記錄波形-時間,以計算應變速率 ε =dε/dt 。
4,失效循環數(即疲勞壽命)Ni
循環過程中出現裂紋,在卸載曲線上出現拐點。裂紋月神越長個,出現拐點的應力水平越高,試驗中以拐點出現的規定應力水平所對應的的循環周次里定義失效循環壽命數(疲勞壽命)Ni 。
七、疲勞試驗機
疲勞試驗機有機械傳動、液壓傳動、電磁振蕩機電液伺服等類型,機械傳動累中有重力加載、曲柄連桿加載、飛輪慣性式、機械震蕩等形式,以下簡述常用的幾種疲勞試驗機。
7.1 旋轉彎曲疲勞試驗機
這種試驗機歷史悠久,是積累數據最多、至今仍在廣泛應用的疲勞試驗設備,他是從模擬軸類工作條件發展起來的。圖33所示,為旋轉彎曲疲勞試驗機外形圖。

▲圖32 旋轉彎曲疲勞試驗機外形圖
1-砝碼 2-吊桿 3-橫梁 4-轉筒 5-試樣 6-活動聯軸器 7-計數器 8-電動機 9-手輪
試樣5余左右彈簧夾頭連成一個整體的轉梁。用左右兩對滾動軸承四點支承在一對轉筒4內,電動機8通過計數器7、活動聯軸器6帶動在轉筒內轉動,加載砝碼1通過吊桿2和橫梁3作用在轉筒4上,從而使試樣承受一個恒彎矩。吊鐘不動,試樣轉動,則試樣截面上臭手對稱彎曲應力。當試樣疲勞斷裂時,轉筒4落下觸動停車開關,計數器幾下循環周次N,這樣的試驗機轉速一般在3000~10000r/min,9位加載卸載手輪。

彎曲疲勞試驗機實物圖片
7.2 電磁諧振疲勞試驗機
Roell-Amsler公司的HFP5100形電磁諧振疲勞試驗機是多功能的、得到廣泛應用的疲勞試驗機,經過多面不斷改進,結構和性能都更加完善和理。其結構示意圖見圖33 。

基本上是由激振質量(可調節)M2,預載彈簧C2、 上橫梁M1、基礎質量M0等串聯組成的機械式振動系統。振動體有一個極小微的振動傳感器得到一個與之相應的同位相、同頻率的強大電流通入激振磁鐵F、由磁鐵對試樣施加同位相同頻率的循環作用力,使試樣以系統固有頻率經受循環載荷進行疲勞試驗。
頻率由上述諸M和C決定,其中C2、M1、M0和C0 都是機器本身確定不變的,
C1則由試樣形狀和存儲決定。為了改變頻率,可改變試樣形狀尺寸,還可以改變激振質量M2 。M2由4個質量塊組成,可以有5中不同組合方式。
試樣的平均載荷(靜載荷部分)可通過一個伺服直流馬達p驅動一個無間隙的絲杠t移動下橫梁L,通過預載彈簧C2 施加給試樣C1 。
下橫梁移動還可改變裝置試樣的空間以安裝不同高度的試樣。

電磁諧振疲勞試驗機圖片
7.3 電液伺服疲勞試驗機
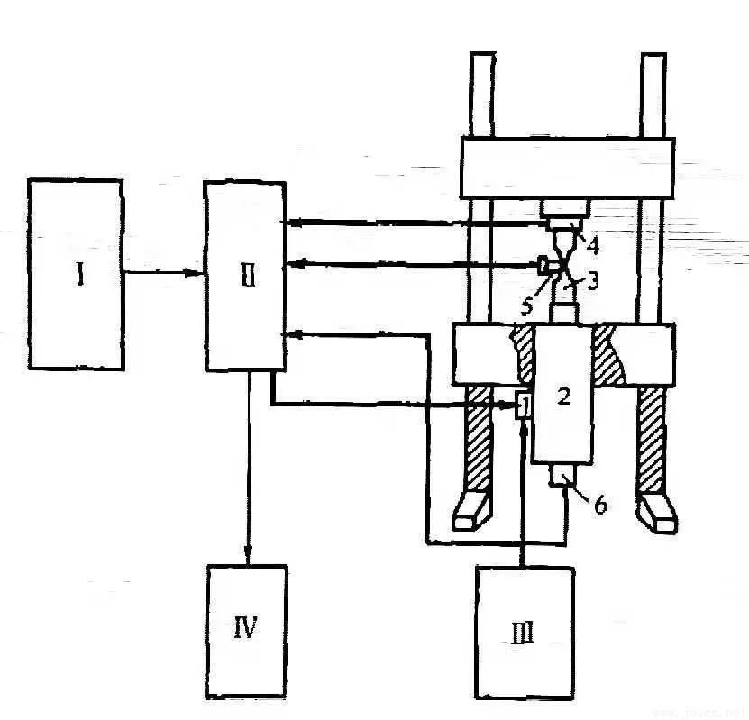
電子計算機控制的電液伺服材料試驗機是現代最為完善、最為先進的材料試驗機,對低周疲勞、隨機疲勞、斷裂力學的各項試驗開展有了很大的推動。電液伺服疲勞試驗機的準確性、靈敏性和可靠性比其他類型的試驗機都要高,可以實現載荷控制、位移控制或應變控制的任何一種方式,何在裂紋擴展過程中保持恒定,可以測出試樣的應力應變關系、應力應變滯后回線隨周次的變化,可任意選擇應力循環波形;配用計算機后,可進行復雜的程序控制加載,數據處理分析以及打印、顯示和繪圖;可以通過伺服閥與執行器的各種配置,加上適當的泵源,組成頻率范圍在0.0001~300Hz的各種系統。噸位容量范圍在1~3000t,適用于試件即各種結構。
圖34所示,為國際上廣泛使用的Instron和MTS電液伺服試驗機原理圖。

輸入單元Ⅰ通過伺服控制器Ⅱ將控制信號給到伺服閥1,用控制信號來控制從高壓液壓源Ⅲ來的高壓油推動動作器2變成機械運動作用到試樣3上。同時,載荷傳感器4、應變傳感器5和位移傳感器6又把應力、應變、位移轉化成電信號。其中一路反饋到伺服控制器中與給定信號比較,將差值信號送到伺服閥、調整動作器位置,不斷反復此過程,最后使試樣上承受的力達到要求精度;而力、位移、應變的另一路信號通入讀出單元Ⅳ上,實現顯示記錄功能 。

電液伺服疲勞試驗機圖片
(本平臺"常州精密鋼管博客網"的部分圖文來自網絡轉載,轉載目的在于傳遞更多技術信息。我們尊重原創,版權歸原作者所有,若未能找到作者和出處望請諒解,敬請聯系主編微信號:steel_tube,進行刪除或付稿費,多謝!)

